Geotab rolls out new safety and maintenance products
Connected transport solutions provider Geotab Inc. has announced the introduction of two new products for the UK fleet market.
Focused on helping companies move from reactive to proactive fleet management, both new products, Driver Risk Insights and Work Order Management, will give fleet managers the additional tools they need to improve safety records and vehicle maintenance, the company says.
The new solutions were announced at the Geotab Connect 2025 event in Orlando, Florida, which was attended by over 3,000 participants within the global fleet industry.
“With UK commercial vehicles travelling fewer miles before a collision and insurance costs surging, UK fleet managers are under increased pressure to improve safety and mitigate risk,” said Geotab.
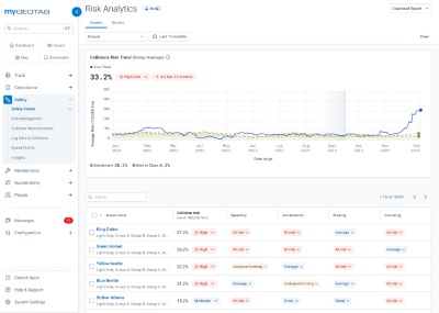
“Driver Risk Insights is an AI-powered enhancement within the Geotab Safety Center that provides fleet managers with a new level of visibility into individual driver risk factors.
“By shifting the focus from vehicle-based data to driver-specific analysis, this advancement enables fleets, especially those with shared vehicles, to assess and predict collision risk at the driver level rather than the vehicle level.
“This more precise understanding of driver behaviour allows for targeted safety interventions, helping to reduce accidents, lower costs, and improve overall driver performance.”
Driver Risk Insights enables personalised, driver-focused analytics to: assess the likelihood of a collision, providing a percentage-based collision risk probability per driver based on driving behaviours and historical trends; benchmark driver performance with similar drivers within their fleet or across different fleets using Geotab’s extensive anonymised aggregate data set; and deliver proactive coaching via the Geotab Drive App, giving drivers feedback and empowering them to improve safety habits to protect themselves.
“Fleets can’t afford to rely only on reactive safety measures,” said Sabina Martin, vice president of product management at Geotab.
“With AI-powered Driver Risk Insights, we’re giving fleet managers and drivers a predictive edge – helping them prevent collisions before they happen, reduce costs, and create a culture of continuous safety improvement.”
Meanwhile, the new Work Order Management within the Geotab Maintenance Center will help UK fleet managers reduce downtime and manage maintenance costs more effectively, says the company.
It allows fleet managers to streamline maintenance tasks through the centralised hub in the MyGeotab platform. By consolidating scheduling, tracking, and reporting in one place, fleets can replace manual record-keeping and disconnected systems with a more efficient digital workflow.
Key benefits cited include: centralised management to track all maintenance activities in one location, eliminating the need for multiple apps; improved operational efficiency, by converting maintenance requests into work orders, monitoring active work orders, and analysing costs and downtime metrics; and predictive maintenance through Geotab’s predictive analytics to identify vehicles at risk of failure and schedule preventative maintenance before costly issues arise.
“Fleet maintenance is a major cost driver, and unexpected breakdowns can significantly impact operations,” added Sabina Martin.
“We expect that Work Order Management will help UK fleets move from reactive to predictive maintenance – improving efficiency, lowering costs, and keeping vehicles on the road.”
Geotab also revealed the winners of the 2025 Geotab Innovation Awards at the Connect event. The annual awards programme celebrates the commercial businesses and public sector fleets leading the way in their use of connected vehicle technology and data insights to drive better outcomes for business, people and the planet.
The winners, including commercial and public sector fleets from the food and beverage, transportation and logistics industries, public transit, public works, and others, used Geotab data insights to achieve significant results, such as improving fuel economy, lowering costs, reducing idling, emissions and risk, and increasing the safety of drivers.
Nominated by Geotab partners, customers and industry peers, the Geotab Maintenance Champion Award recognises the fleet that has transformed its operations through innovative maintenance practices to save costs, time and deliver premier customer service.
Go-Ahead Group (UK) was crowned Maintenance Champion (Commercial sector) for its use of telematics across its bus fleet in the UK, including in London where it is the largest operator of bus services.
Geotab says the use of its system has delivered operational and economic benefits to Go-Ahead, helping them deliver reliable services to customers. Engine alerts provided in the Geotab platform have enabled Go-Ahead to take early inventions to avoid breakdowns and prevent engine failures.
The system has also meant that Go-Ahead can effectively monitor battery levels, manage its entire fleet in all weathers and support its sustainability goals.









